INetwork Speed Meter GitHub: Monitor Your Internet Speed

K.Notikumi 68 views
INetwork Speed Meter GitHub: Monitor Your Internet Speed

iNetwork Speed Meter GitHub: Monitor Your Internet Speed

Hey guys! Ever wondered about the real speed of your internet connection? You know, not just what your ISP tells you it is, but what it actually is? Well, you’ve landed in the right spot! Today, we’re diving deep into iNetwork Speed Meter , a fantastic tool you can find on GitHub . This isn’t just another speed test app; it’s a comprehensive network utility designed to give you a crystal-clear picture of your internet performance. Whether you’re a gamer needing that low latency, a streamer demanding smooth, buffer-free playback, or just a regular user tired of slow downloads, understanding your network speed is crucial . And that’s where iNetwork Speed Meter comes in. We’ll be exploring its features, how it works, why it’s a great choice, and how you can get your hands on it from its GitHub repository. So, buckle up, and let’s get your internet speed dialed in!

Why You Need a Reliable Network Speed Meter

So, why bother with a dedicated network speed meter, especially one like iNetwork Speed Meter available on GitHub ? Good question, guys! In today’s digital age, our internet connection is practically the lifeline to everything. From working remotely to streaming your favorite shows, gaming online, or even just video calling your family, a sluggish internet can be a major buzzkill. Your Internet Service Provider (ISP) might advertise speeds like “up to 100 Mbps,” but are you actually getting that? Often, the answer is a disappointing no. Factors like network congestion, the quality of your Wi-Fi signal, outdated router firmware, or even issues with your ISP’s infrastructure can all conspire to slow you down. This is where a reliable tool becomes essential . iNetwork Speed Meter provides real-time, accurate data about your download and upload speeds, latency (ping), and jitter. This information is invaluable for several reasons. Firstly, it helps you verify if you’re getting the speeds you’re paying for. If there’s a consistent discrepancy, you have concrete data to present to your ISP when you call to complain or inquire. Secondly, for gamers and streamers, low latency and stable speeds are paramount. High ping can mean the difference between winning and losing a crucial match, and intermittent drops can ruin a binge-watching session. iNetwork Speed Meter can help you diagnose these issues by providing detailed performance metrics. It can also help you optimize your home network. By monitoring speeds at different times of the day or in different locations within your house, you can identify bottlenecks or areas with poor signal strength. Perhaps your router needs repositioning, or maybe it’s time for an upgrade. Ultimately, having a tool like iNetwork Speed Meter empowers you with knowledge . It takes the guesswork out of troubleshooting internet problems and ensures you’re getting the best possible online experience. It’s about making sure your digital life runs as smoothly as possible, and that’s something we can all get behind, right?

Exploring iNetwork Speed Meter on GitHub

Alright, let’s talk about the star of the show: iNetwork Speed Meter and its home on GitHub . For those of you who might be new to the concept, GitHub is a massive online platform where developers from all over the world collaborate on software projects. It’s like a giant library and workshop for code, and it’s the perfect place to find open-source tools like iNetwork Speed Meter. What makes this particular tool stand out? Well, for starters, its open-source nature means the code is publicly available. This usually translates to greater transparency, community involvement, and often, a commitment to providing powerful features without hefty price tags. When you head over to the iNetwork Speed Meter project on GitHub, you’ll typically find a detailed README file. This file is your user manual , packed with information about what the tool does, its key features, installation instructions, and how to use it. You’ll likely discover that iNetwork Speed Meter isn’t just a simple ping test. It’s designed to offer a comprehensive suite of network monitoring capabilities. This can include real-time graphs of your current download and upload speeds, historical data logging so you can track performance over time, and detailed statistics like average speeds, maximum speeds, latency, and packet loss. Some versions or related projects might even offer advanced features like network discovery, port scanning, or detailed traffic analysis. The beauty of finding a project on GitHub is the community aspect . You can often see discussions, bug reports, and feature requests from other users. This not only helps the developers improve the tool but also gives you insight into potential issues or exciting upcoming features. If you’re technically inclined, you can even contribute to the project yourself, suggest improvements, or report bugs directly. This collaborative environment is what makes open-source software so powerful and dynamic . It’s not just a tool you download and use; it’s a project you can potentially be a part of. So, if you’re serious about understanding and managing your internet performance, checking out the iNetwork Speed Meter project on GitHub is definitely your first step towards gaining that control.

Key Features of iNetwork Speed Meter

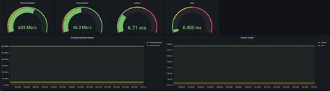
Let’s get down to the nitty-gritty, guys! What makes iNetwork Speed Meter a tool worth your attention, especially when you’re looking at its GitHub repository? It’s all about the features, and this one packs a punch. First off, the most obvious and essential feature is real-time speed monitoring . As soon as you start it up, you’ll likely see dynamic graphs or numerical readouts showing your current download and upload speeds. This is super useful for seeing how your speed fluctuates during different activities – are you getting that advertised speed when you’re downloading a big file, or does it drop significantly? This immediate feedback is invaluable . Moving beyond just the live view, most good network meters, including iNetwork Speed Meter, offer historical data logging . This means the tool keeps a record of your speed tests over time. You can look back at daily, weekly, or monthly trends. Why is this cool? It helps you identify patterns. Is your internet consistently slower during peak evening hours? Does it dip on weekends? This historical data is gold for troubleshooting and for having factual evidence if you need to discuss performance with your ISP. Another critical aspect is detailed statistics . It’s not just about the speed; it’s about the quality of the connection. iNetwork Speed Meter will likely provide metrics like:

  • Latency (Ping): This measures the time it takes for a small data packet to travel from your device to a server and back. Lower is better, especially for gaming and real-time applications.
  • Jitter: This refers to the variation in ping times. High jitter can cause choppy audio or video during calls and inconsistent gameplay.
  • Packet Loss: This indicates the percentage of data packets that fail to reach their destination. Any packet loss is bad news for a stable connection.

Understanding these metrics alongside your raw speed gives you a much holistic view of your internet’s health. Many versions of iNetwork Speed Meter also offer customization options . You might be able to select different test servers to see how your speed varies depending on the server’s location and load. You might also be able to configure the update interval for the speed readings or adjust the appearance of the graphs. This level of control allows you to tailor the tool to your specific needs and network environment. Lastly, being an open-source project on GitHub , you often benefit from regular updates and community support . Developers are constantly working to improve the tool, fix bugs, and sometimes even add new, exciting features based on user feedback. This means your speed meter is likely to stay relevant and performant. So, when you check out iNetwork Speed Meter on GitHub, look for these features – they’re the building blocks of a truly effective network monitoring tool.

How to Find and Install iNetwork Speed Meter from GitHub

Okay, so you’re convinced, right? iNetwork Speed Meter sounds like the real deal for keeping tabs on your internet performance. Now, the big question: how do you actually get it from GitHub ? Don’t sweat it, guys, it’s usually pretty straightforward, especially if you’re just looking to use the application. First things first, you’ll need to navigate to GitHub. If you don’t have an account, you can browse without one, but creating a free account can sometimes make things easier, especially if you want to report issues or contribute later. Your next step is to search for the project. In the main GitHub search bar, type in something like “iNetwork Speed Meter”. You might get a few results, so look for the one that seems most active, has clear documentation (a good README file is key!), and a reasonable number of stars or forks – these are indicators of popularity and community interest. Once you’ve found the correct repository, you’ll land on the project’s main page. As mentioned before, the README.md file is your best friend here. It will contain the most crucial information. For installation, it will typically guide you through the process. This can vary depending on the technology the meter is built with (e.g., Python, Java, C++, etc.) and the operating system you’re using (Windows, macOS, Linux). Common installation methods you might see include:

  • Downloading pre-compiled binaries: Sometimes, developers provide ready-to-run executable files for different operating systems. This is usually the easiest method – just download and run!
  • Using a package manager: If the project is popular, it might be available through package managers like pip (for Python), npm (for Node.js), or system package managers like apt or brew . The README will provide the specific command to run.
  • Compiling from source: This is a more advanced option, usually required if pre-built versions aren’t available or if you want the absolute latest code. It involves downloading the source code and then using development tools (like compilers) to build the application yourself. The README will outline the steps, which often include installing dependencies first.

Crucially, pay close attention to the installation instructions specific to your operating system. What works on Linux might be different on Windows. If you encounter issues, the **