Monitoring Magic: Grafana, InfluxDB, Telegraf, & Docker

K.Notikumi 139 views
Monitoring Magic: Grafana, InfluxDB, Telegraf, & Docker

Monitoring Magic: Grafana, InfluxDB, Telegraf, & Docker

Hey everyone! Today, we’re diving into the awesome world of monitoring using some seriously powerful tools: Grafana , InfluxDB , Telegraf , and Docker . Think of it as your ultimate guide to keeping tabs on your systems, applications, and everything in between. We’ll explore how these tools work together, setting you up to visualize data, spot potential issues, and optimize your infrastructure like a boss. Ready to level up your monitoring game? Let’s get started!

Understanding the Dream Team: Grafana, InfluxDB, Telegraf, and Docker

Before we jump into the nitty-gritty, let’s break down each player on our monitoring dream team. Understanding their roles is key to building a successful monitoring setup. So, here’s the lowdown:

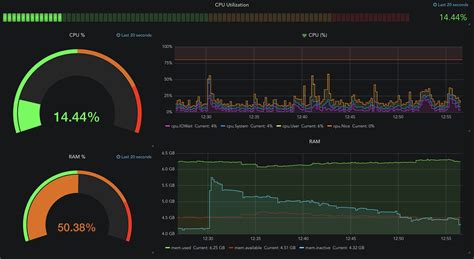
  • Grafana : This is your visual interface, the dashboard where all the magic happens. Grafana lets you create stunning, insightful dashboards with graphs, charts, and tables to visualize your data. It’s user-friendly, highly customizable, and supports a ton of data sources, making it the perfect front-end for your monitoring setup. Grafana allows you to transform complex data into actionable insights, providing real-time visibility into your systems’ performance. It supports a wide range of data sources, from databases like InfluxDB to cloud services and application performance monitoring tools. Its intuitive interface lets you quickly build dashboards that highlight key metrics, identify trends, and trigger alerts when something goes wrong. Its rich visualization options mean you can create informative and engaging dashboards that are easy to understand. Plus, Grafana’s alerting features help you proactively address issues, ensuring your systems run smoothly.
  • InfluxDB : Think of InfluxDB as your data warehouse, specifically designed for time-series data. It’s a high-performance database optimized for storing and querying time-stamped data, which is perfect for monitoring metrics. InfluxDB excels at handling the massive volumes of data generated by monitoring systems. It’s built for speed and efficiency, allowing you to query and analyze your data in real-time. This specialized database is designed to handle the unique demands of time-series data, providing the foundation for effective monitoring and analysis. InfluxDB’s ability to efficiently store and retrieve time-series data is crucial for analyzing trends, identifying anomalies, and understanding system behavior over time. It offers powerful query capabilities, enabling you to extract meaningful insights from your data. Designed to scale, InfluxDB can grow with your needs, ensuring you always have the performance you require. It allows you to track and visualize changes over time, aiding in performance tuning, capacity planning, and proactive issue resolution.
  • Telegraf : This is your data collector, the workhorse that gathers metrics from your systems and services. Telegraf is an open-source agent that collects, processes, aggregates, and writes metrics from various sources to different outputs. It’s incredibly versatile, supporting a vast array of input plugins (like CPU, memory, disk, and network metrics) and output plugins (like InfluxDB). Telegraf simplifies the process of collecting data, making it easy to monitor everything from your servers to your applications. It efficiently gathers data from various sources and formats, making it easy to monitor your entire stack. By using plugins, Telegraf integrates with various systems and applications, gathering essential metrics. Telegraf supports various outputs, which allows data to be written to databases like InfluxDB. It is the perfect tool for collecting time-series data, helping you track system performance, application behavior, and infrastructure health. Its extensive plugin library enables you to monitor virtually any aspect of your environment.
  • Docker : Docker is your containerization platform. It lets you package applications and their dependencies into self-contained units called containers. This simplifies deployment, ensures consistency, and makes it easy to manage your monitoring tools. Docker streamlines the deployment process, ensuring all components work together seamlessly. Docker containers provide an isolated environment, preventing conflicts and improving reliability. Docker simplifies the process of building, shipping, and running applications by using containers. This containerization isolates applications and their dependencies into separate units, guaranteeing consistency. Docker allows you to run applications on any infrastructure without compatibility issues. This leads to a more efficient and reliable deployment process.

Why These Tools Together?

So, why are these four tools such a great team? Because they fit together perfectly:

  • Telegraf gathers data.
  • InfluxDB stores the data.
  • Grafana visualizes the data.
  • Docker makes deployment and management a breeze.

This combination gives you a complete, end-to-end monitoring solution, from data collection to visualization. You’ll gain valuable insights into your systems’ performance, helping you identify and resolve issues quickly.

Setting Up Your Monitoring Environment with Docker

Alright, let’s get our hands dirty and set up this monitoring environment using Docker . This is where the magic of containerization comes in handy, making the process much smoother. Here’s a step-by-step guide:

  1. Install Docker : If you don’t already have it, install Docker on your machine. You can find installation instructions on the official Docker website, which are available for all major operating systems. Docker’s containerization capabilities make it easy to manage and deploy complex monitoring setups. Docker simplifies the process of setting up and running applications, ensuring that all components work together seamlessly.

  2. Create a Docker Network: It’s a good practice to create a Docker network to allow your containers to communicate with each other easily. This simplifies the process of managing and securing your Docker containers.

    docker network create monitoring
    
  3. InfluxDB Configuration : Let’s create a docker-compose.yml file to define our services. This file will orchestrate the deployment of our containers. First, we’ll configure InfluxDB. The InfluxDB Docker image provides a pre-built environment for storing time-series data.

    ”`yaml version: